中心议题:
- 液晶背光亮度调节原理
- 液晶彩电背光的功率放大电路
- 输出电路及正弦波的形成
解决方案:
- 全桥架构
- 半桥架构
- 推挽架构
为了让冷阴极灯管安全、高效稳定地工作,其供电与激励必须符合灯管的特性。具体而言,灯管的供电必须是频率为30kHz~100kHz的正弦交流电。如果给灯管两端加上直流电压,会使部分气体聚集在灯管的一端,则灯管就会一端亮一端暗。
在液晶彩电中,电源板输出的电压为+24V或+12V直流电压,显然不能直接驱动背光灯管,因此需要一个升压电路把电源板输出较低的直流电转换为背光灯管启动及正常工作所需的高频正弦交流电。这个升压电路组件就是常说的背光灯驱动板(Inverter),又称逆变器、升压板或高压板。
在液晶电视机中,背光灯驱动板是一个单独工作且受控于CPU的电路组件,其主要作用是点亮液晶屏内的背光灯管,并在CPU的控制下进行启动、停止(on/off)及亮度调节。
背光灯驱动板主要由振荡器、调制器、功率输出电路及?;ぜ觳獾缏纷槌桑?图所示。在实际电路中,除功率输出部分和检测?;げ糠滞?,振荡器、调制器及控制部分通常由一块单片集成电路完成,这类集成电路常用的主要有BD(Rohm公司生产,如BD9884FV、BD9766等)及OZ系列(凹凸微电子公司生产,如02960、02964等);功率输出管多采用互补的功率型场效应管,有的采用3脚和8脚(①~③脚为S极,④脚为G极,⑤-⑧脚为D极)贴片封装型,常见型号有D454、RSS085、D413、TPC8110、FDD6635.FDD6637等,如图2所示;还有的采用由N沟道和P沟道组合的5脚或8脚MOSFET功率块(①脚为Sl极,②脚为Gl极,③脚为S2极,④脚为G2极,⑤~⑧脚为D1、D2极),如SP8M3、TPC8406、4614、APM40520、P2804ND5G等,如图3所示。保护检测多由集成电路10393、358、393或LM324及其外围元件来完成。输出电路主要由高压变压器、谐振电容及背光灯管组成,并设有输出电压、输出电流取样电路。

图1 背光灯驱动板电路图

图2

图3
[page]
加电后,当背光灯驱动板收到CPU送来的“ON”信号(常见为高电平启动,多为3V~5V)后,控制振荡器开始工作,产生频率为30kHz~lOOkHz的振荡信号送入调制器内部,对CPU送来的PWM亮度调节信号进行调制,调制后输出断续的30kHz~lOOkHz激励信号驱动功率输出电路,经高压变压器升压后输出高压并点亮背光灯管。
PWM调制信号改变输出高压脉冲的宽度,从而达到改变亮度的目的。在背光灯管点亮后,L2、C及灯管组合使高压交流电正弦化(低Q值串联谐振),电容C的容抗及L2的感抗对背光灯管又起到限流的作用。
串联在背光灯管上的取样电阻R上的压降作为背光灯管的工作状态检测信号,送到?;ぜ觳獾缏分?。L3的输出电压作为输出电压取样信号,也送到?;ぜ觳獾缏分小?br />
当输出电压及背光灯管工作电流出现异常时,?;ぜ觳獾缏房刂频髦破魇怪V故涑觯佣锏奖;さ哪康?。
1.背光亮度调节原理
一些液晶彩电通过调节背光灯亮度的方法来调节图像亮度,尤其是早期产品。另外,大多数背光灯驱动板自身也设有亮度调节电路。由于冷阴极灯管是一个非线性负载,若改变加在灯管两端的电压来改变灯管亮度,虽有一定效果,但弊端也显而易见:一是这种方法对亮度的调节范围非常有限;二是电压的改变会导致灯管的电流大幅变化,过流时极易导致灯管损坏,电流减小会使灯管内部的放电难以维持,同样对灯管的寿命不利。
鉴于上述原因,目前冷阴极灯管的亮度调节均采用脉冲调光方式,具体方法是:用30Hz~200Hz的低频脉冲波(PWM脉冲波的宽度受控于CPU)对加在灯管上的连续振荡正弦波进行调制,将连续振荡波变成断续振荡波。在脉冲中断期间停止对灯管供电,由于时间极短,灯管内的电离状态尚不能完全消失,但辐射的紫外线强度会下降,则管壁上的荧光粉激发量减小,亮度下降,这样就达到了控制亮度的目的。只要控制PWM脉冲的占空比,就可以改变灯管在一个周期内的加电时间,从而达到控制灯管平均亮度的目的。
脉冲调光方式实质是反复启动、停止灯管工作,在此过程中,灯管两端电压及流过电流会频繁突然变化,这样反复冲击必然会大大缩短灯管寿命。为克服这一缺点,目前广泛采用一种“柔性”启动技术,即对调光脉冲包络的前沿和后沿分别进行连续递增和递减处理,其波形如4图所示,这样在灯管的开/关瞬间,大幅降低了高压脉冲对灯管的冲击,从而不会影响灯管的使用寿命。

图4
在多灯管的液晶屏中,在进行背光灯亮度控制时,若同时关断或接通所有灯管的供电,屏上易出现闪烁或滚道干扰现象,为防止此现象产生,加在每根灯管两端的断续脉冲相位应有所差异,即交替轮流断电、供电。
一般情况下,多灯管系统一般将灯管分为4组,每组灯管的PWM凋制脉冲依次移相90度,如图5所示。

图5
【提示】亮度调节可分为模式调节和PWM数字调节两种方式,部分液晶彩电可在菜单中进行选择。另外,也有不少液晶彩电对图像亮度的调节并不是通过调节背光灯亮度来实现的,而是对上屏信号进行调节。
[page]
2.功率放大电路
功率放大器的作用是把调制器调制的高频断续脉冲放大,且功率达到足够点亮灯管的功率。输出电路是利用变压器对功率放大后的激励信号进一步的升压,以达到激励并点亮灯管的目的。另外,该电路还有一个重要的作用,就是把功率放大输出的方波转化为冷阴极荧光灯管工作所必需的正弦波。
在功率放大器中,目前各厂家生产的背光灯驱动电路均采用MOSFET组成的功率输出电路,虽然电路形式有所不同,但主要有以下四种基本形式。
(1)全桥架构
全桥架构功率放大电路如图6所示,放大元件由4只MOSFET(两只N沟道及两只P沟道)组成,工作效率高,供电电压范围宽(6V~24V),特别适合在低电压的场合应用,目前已在笔记本电脑、液晶显示器及液晶彩电中得到了广泛应用。

图6 全桥架构功率放大电路
(2)半桥架构
半桥架构功率放大电路如7图所示,和全桥架构相比,用两只电容取代了两只功率放大管(一只N沟道和一只P沟道的MOSFET)。在相同的输出功率和负载阻抗情况下,供电电压比全桥架构要提高一倍(电流为全桥架构的一半),多用在供电电压较高的设备上(电压高于12V)。

图7 半桥架构功率放大电路
以上两种架构的功率输出电路中,每一个桥臂实质是由N沟道和P沟道MOSFET组成的串联推挽功率输出电路。
(3)推挽架构
这种架构的功率放大电路如图8所示,用了两只廉价低导通电阻的N沟道MOSFET,使电路的效率更高(P沟道的MOSFET价格高,且由于导通电阻大,电路的效率较低),对于MOSFET管的筛选要求也低,电路所用元件也少,有利于最大限度地降低成本,但是,该推挽架构对电源的稳定性要求较高。

图8 推挽架构的功率放大电路
[page]
(4)Royer架构(自激振荡)
自激振荡器方式如图9所示,不需要激励控制电路,主要由两只功率管和变压器加反馈电路组成最简单的应用方式,主要用在不需要严格控制灯的频率和亮度的电路中。

图9 自激振荡器方式
由于Royer架构是自激式设计,受元件参数偏差的影响,很难保证振荡频率和输出电压的稳定,而这两者均会直接影响到灯管的亮度和使用寿命,加之无法进行亮度控制,虽然它是上述四种架构中最简单、廉价的,但是一般不用于液晶显示屏中,而是多用在廉价的节能灯上。
3.输出电路及正弦波的形成
在背光板驱动电路中,前级(振荡器和调制器)和功率输出部分基本上是工作在开关状态(因开关状态工作效率高,输出功率大),输出信号基本也是开关信号。灯管的最佳供电电压波形应是正弦波,为了保证灯管工作在最佳状态(对于发光亮度及寿命是非常重要的),因此必须把功率输出级输出的方波信号变换为正弦波,这一过程简称正弦化过程,其具体处理方式有两种:一是在高压变压器高压输出端进行处理,二是在高压变压器低压输入端进行处理。目前,大多采用后一方式,而前一种方式多用于早期的背光灯驱动板中,下面分别进行介绍。
(1)输出电路正弦化处理方式
整个背光灯驱动电路可以看作是一个他激振荡器。一个振荡器输出什么波形完全取决于振荡器的输出电路特性,输出电路如果是谐振电路,输出必然是正弦波。因此,只要把高压驱动输出电路做成一个谐振电路,就可以输出正弦波。如果谐振电路的谐振频率就是振荡器的振荡频率,那么该电路就能最大限度地、高效地把能量传输给灯管。
在高压变压器的输出端和灯管连接处串联一只电容c(常称作输出电容),如图10所示。电容C和输出高压变压器输出绕组L及负载构成的等效电路如图11所示,电感L和电容C串联成谐振电路,谐振时电流达到最大值,此最大电流即是流过灯管的电流,也意味着功率输出的能量最大限度地输送给了灯管。由于灯管也是串联在电路中的一部分,便形成了串联谐振电路的电阻分量,所以该谐振电路是低Q值电路,即使振荡频率略有偏差,也能保证能量的有效传输。

图10在高压变压器的输出端和灯管连接处串联一只电容c

图11 电容C和输出高压变压器输出绕组L及负载构成的等效电路
【提示】电感L(即高压变压器的高压绕组)易损坏。损坏后,一定要换用参数接近的变压器,否则其性能会大幅下降,甚至不能使用。
[page]
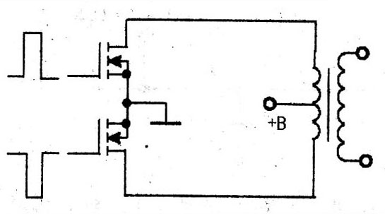
(2)输入电路正弦化处理方式
在低压输入端正弦化处理的功率驱动电路简图如图12所示,Vl、V4为P沟道MOSFET管,V2、V3为N沟道MOSFET管,电容Cl与高压变压器Tl的初级绕组Ll串联。该功率驱动电路的4路激励脉冲如图13所示。

图12 在低压输入端正弦化处理的功率驱动电路简图

图13 4路激励脉冲
在t0-t1期间,V1、V3导通,V2、V4截止,电源经V1、C1、L1、V3形成电流回路,如图14所示。在此期间,流过L1的电流逐渐增大,Ll储能,其感应电动势为左正右负。

图14
在t1~t2期间,V1导通,V2~V4截止,流过Ll中的电流突然减小,其感应电动势极性反转,即左负右正,该电动势经V3中的阻尼二极管、Vl及Cl形成电流回路,如图15所示。

图15
[page]
在t2~t3期间,V1、V4导通,V2、V3截止,L1与Cl谐振,Ll中储存的电能通过Vl、V4给C1充电,流过Ll的电流逐渐减小,其电流回路如图16所示。

图16
在t3-t4期间,V1~V3截止,V4导通,L1中无电流流过,如下图所示。

图17
[page]
在t4-t5期间,V2、V4导通。Vl、V3截止,电源经V4、Ll,Cl、V2形成电流回路,如图18所示,在此期间,流过Ll的电流反向,但电流值逐渐增大,Ll储能,其感应电动势为左负右正。在t5~t6期间,V4导通,V1~V3截止,流过L1中的电流突然减小,其感应电动势极性反转,即为左正右负,该电动势经Vl中的阻尼二极管、V4及Cl形成电流回路,如19图所示。

图18

图19
在t6~t7期间,V1、V4导通,V2、V3截止,L1与C1谐振,Ll中储存的电能通过V1、V4给C1充电,流过L1的电流逐渐减小,其电流回路如图20所示。

图20
在t7~t8期间,V1导通,V2~V4截止,L1中无电流流过,如图21所示。

图21





